Проекти

Някои от нашите проекти

1
СБА дигитална карта

Perl, MariaDB, RESTful API

СБА, София, България

Интерфейс за дигитализиране на членските и абонаментните карти на СБА. Софтуера позволява всички данни за членството (валидност, автомобил, пътна помощ и др.) да са достъпни в Google wallet и Apple wallet с опция за подновяване на членство/абонамент и заявяване на пътна помощ.


1
Тест за кандидат ловци

Perl, MariaDB, jQuery, Bootstrap

ИАГ, София, България

Сайт за тестване на знанията на кандидат ловците. Сайта е точно копие на този на който ловците ще полагат самия тест като част от изпита за придобиване на право на лов. Теста е с продължителност 90 минути с възможност за проверка на резултата за всеки отделен въпрос с посочване на верния отговор.

https://ilo-test.iag.bg

1
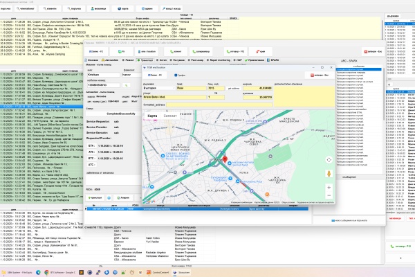
Диспечерски софтуер

Delphi, MariaDB, VOIP (sip), Google maps, RESTful API

СБА, София, България

Десктоп софтуер за приемане, обработка и отчитане на заявките за пътна помощ в диспечерския пункт на СБА. Към десктоп приложението функционират няколко други софтуера: SmartView - Софтуер позволяващ клиента да проследява в реално време неговата услуга; SPARX bridge - Софтуер посредством който системата е свързана с подобни системи на автомобилните клубове в Европа чрез Arc Europe; Софтуер на мобилните телефони на механиците пътна помощ за получаване и обработка на заявките за транспорт/ремонт.


1
Декоративен разсадник Секвоя

Perl, MariaDB, jQuery, Bootstrap

sequoia-bg.info, София, България

Интернет сайт на декоративен разсадник Секвоя.


1
МЗХ - Регистър теренни проверки

Perl, MariaDB, jQuery, Bootstrap

МЗХ, София, България

WEB базирана система за въвеждане на резултатите от извършени теренни проверки на физически блокове от МЗХ. В системата се въвеждат снимки доклади и GPS координати на извършените проверки.